按照马斯克的第一性原理BMS应该如何设计?
马斯克的第一性原理因特斯拉电动车的横空出世而逐渐广为人知,遗憾的是,虽然特斯拉整车的设计遵循了马斯克的第一性原理获得了成功,激励了国内厂商奋起直追,但是当时备受业界推崇的BMS却并没有遵循第一性原理进行设计,国内BMS随后的趋同设计使得电池包的种种问题一直困扰着整个行业。
目前国内新能源车的主要问题还是在电池,主要是以下几点:1.电池性能衰减或电量无法放出(有的电池还有电,但有的电池已经没电了)造成行驶里程缩短;2. 电池电量测量不准造成剩余行驶里程预判不准;3. 电池PACK生产与维护工作量大;4. 退役电池梯次利用难以开展。前两个主要是电池/BMS性能问题,后两个则是电池/BMS组合的架构问题,实际上就是BMS的电路拓扑问题。
那么有人会问,为什么特斯拉的电池包好像没有这些问题呢?这个要从两个方向来分析。第一个比较明显,就是电池的性能。特斯拉开始的电池都来自于松下的定制产品,本身一致性很好,再加上电池包容量很大,在高速公路上以每小时45英里的时速驾驶Model S,大约能开408英里。而一般客户一次开到没电的概率很小,所以对电池的不一致性影响不大,这也是其BMS采用被动均衡的原因。这点实际上得益于其产品定位策略,豪车不惧成本,解决了大部分客户行驶里程缩短和剩余里程不准的问题,实际上是用户轻易开不到满里程状态,避开了不良体验。
反观国内,受制于价格成本,电池性能本来就无法与松下相比,容量也无法向特斯拉看齐,然后又有特斯拉在前借鉴有样学样,结果人家避开的坑我们就踩上去了。其次从公司对自身在产业链中的定位对产品设计的影响这个角度来分析,特斯拉首先是一个电动车公司,但是是一个类似苹果的垂直封闭体系的电动车公司。因为首创采用几千个18650的电芯组合成动力电池组,没有同类产品可以借鉴,所以特斯拉必须在一开始就只能自己设计BMS,其BMS与电池组深度耦合,完全定制化。凭借其当时独到的热管理系统,其电池包可靠性也确实不错。
至于电池梯次利用的问题,我们还要看到,特斯拉对自己的定位不仅仅是一个电动汽车公司,更是一个能源公司。特斯拉在2016年底收购了美国太阳能发电系统供应商SolarCity,使自身成为全球唯一垂直整合的能源公司,向客户提供包括电池、电动车、Powerwall能源墙、太阳能屋顶等端到端的清洁能源产品,这些产品形成了一个闭环,所以看起来特斯拉是试图将梯次利用问题在其体系内部解决。
近日,《新能源汽车动力蓄电池回收利用管理暂行办法》由多部局联合发布,退役动力电池梯次利用的问题被官方提到台面。现状是从今年开始电池进入规模化退役,预计到2020年累计超过24GWh,但是业内尚无准备,主要问题就是技术能力不足,电池全生命周期管理无法实现。这其中的关键就是BMS。电池在到梯次利用的环节时,电池组会被拆开重组,在此过程中,原有的BMS会与电池完全分离,以往的数据在云端全无价值,大规模的重新一一标定工作量不可想象。即使有电池编码系统也用不上力,数据的转移未必会跟上电池所有者的转移。而且鉴于目前BMS与电池组的强耦合关系,在重新成组后因为串数容量的改变还需要再次定制新的BMS,这大量的工作和成本梯次利用的企业肯定不愿承担,更何况这样一来成本很大概率会超过新电池模组,这也是目前按说顺理成章最该使用退役电池的储能却使用新电池的原因。
既然马斯克利用第一性原理取得了诸多成功(除了特斯拉,还有SpaceX,最近猎鹰重型的发射回收也是这一理论的典型应用),我们不妨向成功者学习,按照马斯克的第一性原理,BMS应该如何设计?
先来看第一性原理的主旨。第一性原理的主旨是要想获得一个问题的正解,需要从一个或几个最基本确认无疑的条件出发进行逻辑推演,不要受同类横向比较和经验的影响,最后得出的结论或会与你的经验矛盾,或会与现在的方案截然不同,但是别犹疑,那就是正确的方向。比如传统电池组,当时市场平均价格是600美元/千瓦时,马斯克通过第一性原理发现,如果从伦敦金属交易所购买锂电池组的原材料组合在一起,只需要80美元/千瓦时,所以特斯拉在2013年开始自己建立了电池厂。
那么目前BMS可以确认无疑的基本条件有哪些呢?一是要完成的常规功能,各种数据检测和容量均衡等;二是要做到全生命周期管理,要能够应对所管理对象----电池组的形态性能参数改变所造成的种种问题。第一项服从于第二项,也就是说,要在首先满足第二项的前提下再满足第一项。这样一来,其功能设计就排在第二位,产品的架构设计也就是电路拓扑问题是需要首先考虑的。梯次利用,需要将退役的电池组打散重组。
那么,打散到哪个地步再重组才是合适的呢?这是个需要优先确定的问题。如果打散到电芯单体再分容测试重组,理论上很完美,把旧电芯像新电芯一样再走遍流程组装成电池组,但成本无法接受;打散到单串电池模组(多个电芯单体并联而成的单串大容量电池)看来是唯一的合理选择,工作量小。其可行条件是1.在拆解成单串电池模组状态时需要在本地而不是云端知道该单串模组的满电SOC/SOH数据,这需要有部分BMS组件和单串模组保持一体化; 2. 同类SOH、满电状态下SOC参数接近的单串模组经过串并联组成新的电池组后要能快速完成BMS安装,最少化甚至无需人工重设参数。
现有的BMS基本上都属于集中式或二级集中式架构,在单串模组状态下意味着BMS与电池已经完全分离,在技术上无法支持上述两点,只有类似分布式架构的弱耦合式BMS,即非定制化的标准部件多层级架构体系有可能做到。
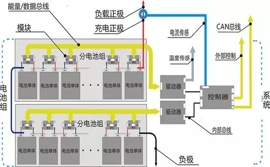
推论更进一步,我们需要的BMS与分布式类似,BMS由几种不同层级的部件组成。首先单串模组上要有一个标准部件,暂时定义为单串模块,单串模块在第一次安装后就与单串模组合体不再分离。单串模块通过总线连接,总线最后接入外部的一个主控部件。这是一个两级的分布式架构。如果电池组串数多,就需要一种三级类分布式架构,将整组电池分为几个多串模组(多串模组的串数可能不同)来处理。单串模块仍是第一层级,第二级控制部件(驱动器)处理本多串模组,同时多个第二级控制部件也通过总线接入最后主控部件(控制器)。

积木式BMS示意图
这是一个三级架构的示意图。图中电池单体就是指单串电池模组,分电池组即多串模组,模块即单串模块,驱动器即第二级控制部件,控制器即总控部件。单串模块可以满足第一个条件,数据本地存储,在拆成单串模组状态时数据可以在本地读出;通过总线连接不同层级部件可以满足第二个条件,快速安装。架构的设计看似不错,但实际上它还需要各部件电路功能上的支持,如果功能上达不到,架构设计再理想也是枉然。下面尝试推论下各个部件的功能要求。
首先看单串模块。电池组被重组,顺序被打乱后单串模块需要自动重新定序。模块是标准件,上面无地址设定,但可以通过总线与驱动器通讯设定,或再与控制器通讯设定。模块是标准件的好处是生产组装和维护时方便,梯次利用的重组可以看做是一种特殊的维护,一旦电池组与BMS安装完毕开始工作,则会自动定序,避免了人工定序的不可靠性。模块可以完成被动均衡功能。
总线可以让组装简单,无论是第一次还是后面的梯次。从物理形态上来讲,总线就是电线,即使长度有差别,制备也很容易,也可以算是标准件。因为有通讯功能,总线与模块的关系是模块都并联在总线上,这种并联关系比电池管理专用IC的菊花链方式要来得简单也更可靠。
考虑到文章开头提到的电池的第一个问题,性能衰减或电量放不出,这个需要改善电池的不一致性,需要主动均衡功能。主动均衡和被动均衡已经争论了很久,其实这两种方式暗含了不同的逻辑:被动均衡潜在逻辑是电池非常完美,即使是最差的电池性能也是足够好的,所以就按最差电池的性能来使用就可以了;主动均衡的潜在逻辑是承认电池不完美,有差异,而且随着使用时间增加而增加,所以需要主动改善电池的不一致性。
当然,主动均衡并不是瞎均衡,而是要真正找到能量低的电池,这个关系到软件算法。主动均衡如果实现比较理想的话,还可以降低第二个问题的算法难度。如果电池都是均衡的,我们实际上可以把整组电池当做一串电池来看待,剩余电量的计算量大大降低,准确性大大提高。要完成主动均衡功能,总线必须传递能量。这里总线可以有两种设计方式,一种是分为通讯总线和能量总线,一种是通讯和能量合二为一,类似电力载波。虽然说起来容易,无论是哪种方式在这种架构下都是一个巨大的挑战。
驱动器也必须是一个标准件。因为是处理不同的分组电池,驱动器必须知道自己这个分组在整组中的顺序,这和模块的定序一个意思,可以通过内部总线与控制器通讯设定。因为分组串数可能不是均分,驱动器还需要知道自己的分组电池串数。如果是主动均衡,分组还带来一个问题,即组间如何均衡,内部总线的功能与连接模块的总线功能类似,这里也是一个难点,尤其是需要分组的电池串数肯定多,电压高,处理起来难度更大。
控制器相对比较简单,完成一些测量计算、外部控制和与上层控制单元的通讯功能,其中电池参数的算法应该是重中之重,在低层级部件都是标准件的情况下,这里可能是实现产品差异性的发挥所在。
如果以上架构成立,各部件功能尤其是主动均衡功能也能实现,其实就可以实现电池模组的标准化应用,是真正的组合连接的可标准化,而不只是尺寸容量的标准化。在电动车周期中,换电模式就可以跨企业进行,电动车的商业模式也会出现崭新的变化。其实这有点类似软件平台,底层的驱动和基本组件标准化,上层的应用才会更顺利实现多样化。
但是,以上都还只是一个粗糙的思想实验和设计推演,基本的功能实现原理都未曾涉及,更不要说太多的细节。从分析过程看出,要想实现动力电池组的全生命周期管理,难题多多,路远且长。这里抛砖引玉,希望能早见真章。














